기록하고, 성장하고, 공유하는 공간
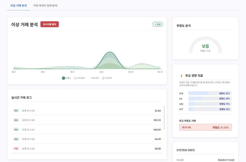
금융 빅데이터 기반 실시간 신용카드 사기 탐지 및 모니터링 시스템
AI 이미지 분석 기반 수하물 분류 및 여행 도우미 애플리케이션
대학생들을 위한 강의 평가 및 정보 공유 커뮤니티
Java 소켓 통신과 Swing을 활용하여 구현한 2인용 오목 게임
스타크래프트 유닛들은 어떻게 길을 찾을까? 7인 입구막기부터 미네랄 뚫기 버그까지, 게임 속 예시를 통해 BFS, 다익스트라, A* 알고리즘의 원리와 차이점을 재미있게 알아봅니다.